'프로그램 사용/snmp'에 해당되는 글 11건

  1. 2025.07.29 ubuntu 에서 snmpd 설정하기
  2. 2025.07.28 libreNMS FDB?
  3. 2025.07.24 win 10 snmp 서비스
  4. 2025.07.23 zabbix docker 설치 1
  5. 2025.07.22 libreNMS on docker
  6. 2025.07.21 iptime snmp mib
  7. 2025.07.21 snmpbulkwalk
  8. 2025.07.21 libreNMS
  9. 2024.05.17 snmp 클라이언트 - snmpwalk, snmpget
  10. 2011.11.21 WinXP에서 SNMP 설치하기
프로그램 사용/snmp2025. 7. 29. 16:26

패키지 설치

$ sudo apt-get install snmpd

 

snmpd.conf 설정. 크게 두개만 변경했다.

위에는 localhost 대신 docker에서 돌아가는 녀석들을 위해 다 열어줬고,

rocommunity public을 하면 23440 라인이 읽히는데 반해 기본값은 47 라인만 읽힌다.

$ sudo vi /etc/snmp/snmpd.conf
 49 #agentaddress  127.0.0.1,[::1]
 50 agentaddress  0.0.0.0,[::1]

 72 #rocommunity  public default -V systemonly
 73 rocommunity  public

 

서비스 재기동

$ sudo systemcl restart snmpd

 

 읽어보기

$ snmpwalk -m all -v 2c -c public localhost

 

혹시 버전을 지정하지 않았다면 아래와 같이 securityName이 명시되지 않았다고 못 읽는다.

$ snmpwalk -m all -c public localhost 
snmpwalk: No securityName specified

 

libreNMS에 등록하니

아래와 같이 나오는데 굳이 번역(?)하면 "만의 부두에 앉아있는 중" 인가.

설정 파일에서 sysLocation에 기본으로 박혀있는 듯.

 18 sysLocation    Sitting on the Dock of the Bay
 19 sysContact     Me <me@example.org>

 

[링크 : https://freewings.tistory.com/76]

[링크 : https://wikidocs.net/269110]

'프로그램 사용 > snmp' 카테고리의 다른 글

libreNMS FDB?  (0) 2025.07.28
win 10 snmp 서비스  (0) 2025.07.24
zabbix docker 설치  (1) 2025.07.23
libreNMS on docker  (0) 2025.07.22
iptime snmp mib  (0) 2025.07.21
Posted by 구차니
프로그램 사용/snmp2025. 7. 28. 12:24

ARP나 IPv4 / IPv6 와는 다르게 나오는게 없어서, 머하는 기능인가 찾아보는 중

 

The MAC notification feature monitors the forwarding database (FDB) and alerts users of changes through SNMP. MAC notifications monitor changes to the dynamically added MAC address and port pairings in the FDB and to the layer 2 FDB utilization.

[링크 : https://www.alliedtelesis.com/sites/default/files/documents/configuration-guides/snmp_feature_overview_guide.pdf]

 

먼지 감이 안오는데.. 대충 VLAN 에 의한 MAC - IP 변화에 대한 데이터베이스 인가?

[링크 : https://community.librenms.org/t/fdb-arp-table-with-history/5254]

'프로그램 사용 > snmp' 카테고리의 다른 글

ubuntu 에서 snmpd 설정하기  (0) 2025.07.29
win 10 snmp 서비스  (0) 2025.07.24
zabbix docker 설치  (1) 2025.07.23
libreNMS on docker  (0) 2025.07.22
iptime snmp mib  (0) 2025.07.21
Posted by 구차니
프로그램 사용/snmp2025. 7. 24. 15:13

방화벽은 자동으로 추가되는것 같지만 icmp가 열리진 않으니 libreNMS에서 추가에 실패하는 것 같다.

방화벽 - 인바운드 규칙에서

파일 및 프린터 공유(에코 요청 - ICMPv4-In) / 개인 으로 된 걸 허용해주면 된다.

[링크 : https://syuda.tistory.com/80]

 

윈도우 pc에서는 snmp wmi 추가해준 다음

서비스에서 snmp 찾아 보안에서 받아들인 커뮤니티 이름에 public 등록해주고

"모든 호스트로부터 SNMP 패킷 받아들이기" 를 해주면 된다.

보안을 생각하면 NMS쪽 ip만을 허용하는게 좋긴하다.

[링크 : https://media-tech.tistory.com/32]

 

 

libreNMS 에서 추가한 화면

 

그나저나 정체를 모를 포트들은 왜이렇게 많이 보일까?

'프로그램 사용 > snmp' 카테고리의 다른 글

ubuntu 에서 snmpd 설정하기  (0) 2025.07.29
libreNMS FDB?  (0) 2025.07.28
zabbix docker 설치  (1) 2025.07.23
libreNMS on docker  (0) 2025.07.22
iptime snmp mib  (0) 2025.07.21
Posted by 구차니
프로그램 사용/snmp2025. 7. 23. 11:39

설치를 하고 설정을 해보아도 역시 grafana 이런거 안쓰면 별루인가...

무난한건 Example 1 일 듯.

Example 1
The example demonstrates how to run Zabbix server with MySQL database support, Zabbix web interface based on the Nginx web server and Zabbix Java gateway.


Example 2
The example demonstrates how to run Zabbix server with PostgreSQL database support, Zabbix web interface based on the Nginx web server and SNMP trap feature.


Example 3
The example demonstrates how to run Zabbix server with MySQL database support, Zabbix web interface based on the Nginx web server and Zabbix Java gateway using podman on Red Hat 8.

[링크 : https://www.zabbix.com/documentation/current/en/manual/installation/containers]

[링크 : https://www.zabbix.com/documentation/current/en/manual/quickstart/login]

'프로그램 사용 > snmp' 카테고리의 다른 글

libreNMS FDB?  (0) 2025.07.28
win 10 snmp 서비스  (0) 2025.07.24
libreNMS on docker  (0) 2025.07.22
iptime snmp mib  (0) 2025.07.21
snmpbulkwalk  (0) 2025.07.21
Posted by 구차니
프로그램 사용/snmp2025. 7. 22. 11:37

아직 쓰는 법이 익숙하지 않아서인지 아니면 지원하지 않는 기능인지 몰라서 헤매는 중

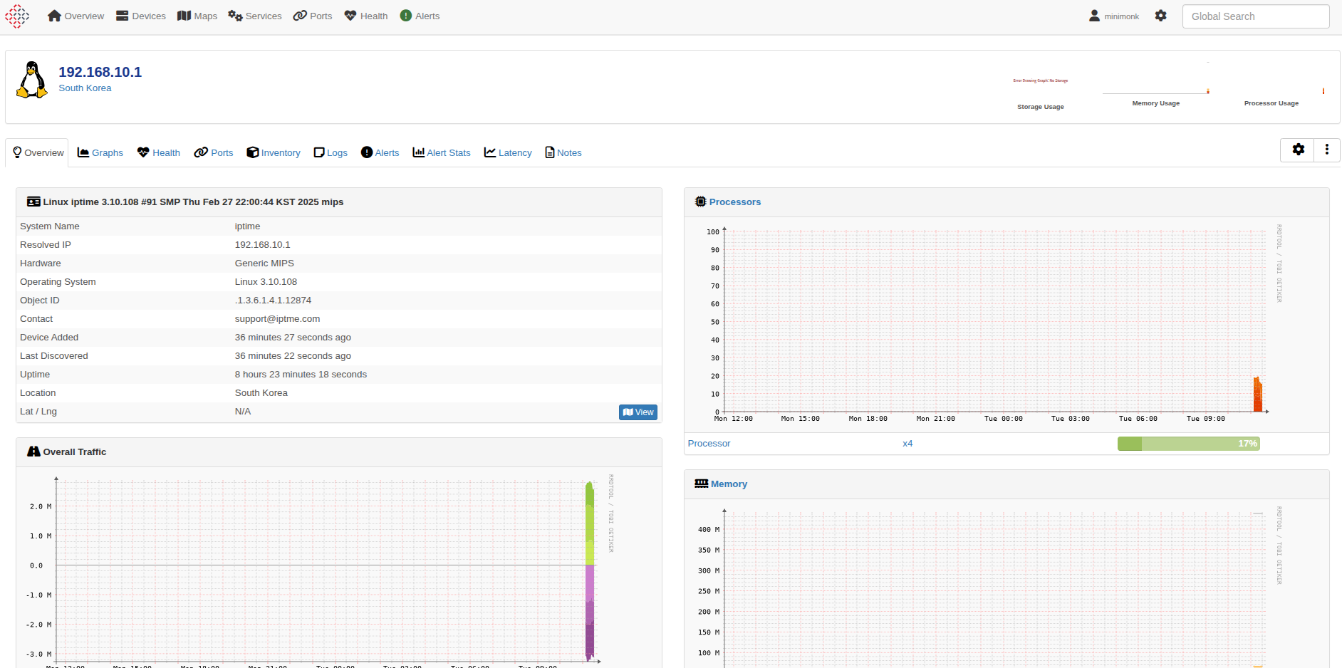
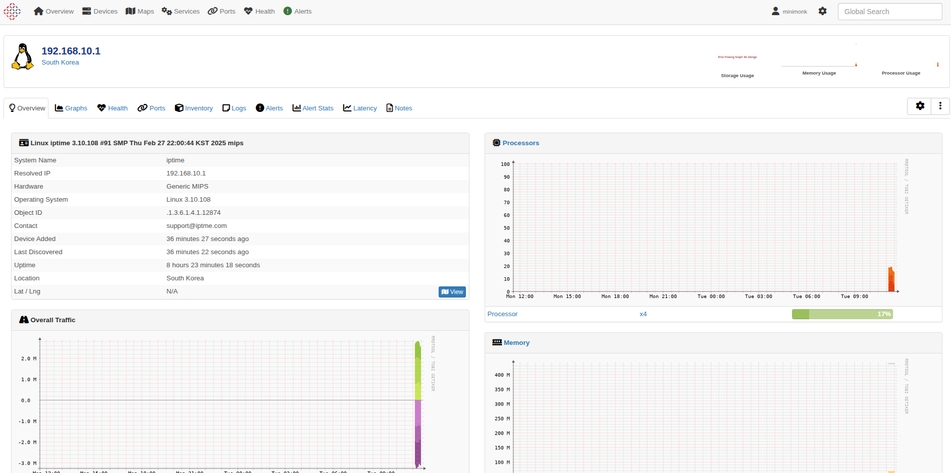
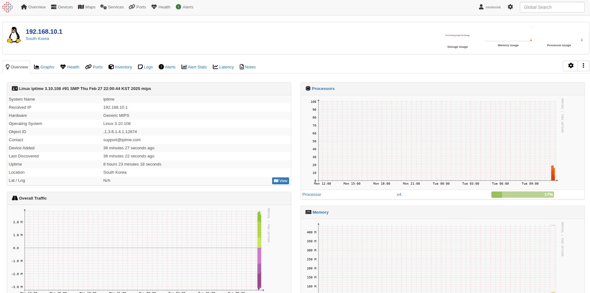
처음 설치하고 장치를 추가하면 조금의 시간이 지나면 그래프들이 그려진다.

 

회사에 있는 두개 장비 iptime과 복합기를 추가하고

 

공유기는 아래와 같이 좀 심심한 정보들

 

복합기는 토너 관련 정보들이 추가되서 신기하다

 

 

[링크 : https://docs.librenms.org/Installation/Docker/]

'프로그램 사용 > snmp' 카테고리의 다른 글

win 10 snmp 서비스  (0) 2025.07.24
zabbix docker 설치  (1) 2025.07.23
iptime snmp mib  (0) 2025.07.21
snmpbulkwalk  (0) 2025.07.21
libreNMS  (0) 2025.07.21
Posted by 구차니
프로그램 사용/snmp2025. 7. 21. 11:42

공유기 페이지에서 ipTIME-Router-MIB 라고 되어있어서 다운로드 받았는데

[링크 : http://download.iptime.co.kr/download/snmp/IPTIME-ROUTER-MIB.zip]

 

 

뭐.. 되는게 없네?

$ snmpbulkwalk -v 2c -c test -m ALL 192.168.10.1

 

그 중에 iptime만 필터 걸어서 보는데 뭐여..

Cannot find module (SNMP-FRAMEWORK-MIB): At line 6 in /usr/share/snmp/mibs/IPTIME-ROUTER-MIB.txt
Cannot find module (SNMPv2-SMI): At line 8 in /usr/share/snmp/mibs/IPTIME-MIB.txt
Did not find 'enterprises' in module #-1 (/usr/share/snmp/mibs/IPTIME-MIB.txt)
Unlinked OID in IPTIME-MIB: ipTime ::= { enterprises 12874 }
Unlinked OID in IPTIME-MIB: ipTime ::= { enterprises 12874 }
Undefined identifier: enterprises near line 10 of /usr/share/snmp/mibs/IPTIME-MIB.txt
Cannot find module (SNMPv2-TC): At line 9 in /usr/share/snmp/mibs/IPTIME-ROUTER-MIB.txt
Cannot find module (INET-ADDRESS-MIB): At line 12 in /usr/share/snmp/mibs/IPTIME-ROUTER-MIB.txt
Did not find 'SnmpAdminString' in module #-1 (/usr/share/snmp/mibs/IPTIME-ROUTER-MIB.txt)
Did not find 'ipTime' in module IPTIME-MIB (/usr/share/snmp/mibs/IPTIME-ROUTER-MIB.txt)
Did not find 'ipTime' in module IPTIME-MIB (/usr/share/snmp/mibs/IPTIME-ROUTER-MIB.txt)
Did not find 'ipTime' in module IPTIME-MIB (/usr/share/snmp/mibs/IPTIME-ROUTER-MIB.txt)
Did not find 'DisplayString' in module #-1 (/usr/share/snmp/mibs/IPTIME-ROUTER-MIB.txt)
Did not find 'RowStatus' in module #-1 (/usr/share/snmp/mibs/IPTIME-ROUTER-MIB.txt)
Did not find 'StorageType' in module #-1 (/usr/share/snmp/mibs/IPTIME-ROUTER-MIB.txt)
Did not find 'PhysAddress' in module #-1 (/usr/share/snmp/mibs/IPTIME-ROUTER-MIB.txt)
Did not find 'TimeStamp' in module #-1 (/usr/share/snmp/mibs/IPTIME-ROUTER-MIB.txt)
Did not find 'InetAddressType' in module #-1 (/usr/share/snmp/mibs/IPTIME-ROUTER-MIB.txt)
Did not find 'InetAddress' in module #-1 (/usr/share/snmp/mibs/IPTIME-ROUTER-MIB.txt)
Unlinked OID in IPTIME-ROUTER-MIB: ipTimeRouter ::= { ipTime 1 }
Unlinked OID in IPTIME-ROUTER-MIB: ipTimeRouter ::= { ipTime 1 }
Unlinked OID in IPTIME-ROUTER-MIB: ipTimeRouter ::= { ipTime 1 }
Undefined identifier: ipTime near line 15 of /usr/share/snmp/mibs/IPTIME-ROUTER-MIB.txt
Undefined identifier: ipTime near line 15 of /usr/share/snmp/mibs/IPTIME-ROUTER-MIB.txt
Cannot adopt OID in IPTIME-ROUTER-MIB: ifaceEntry ::= { ifaceTable 1 }
Cannot adopt OID in IPTIME-ROUTER-MIB: ipTimeRouter ::= { ipTime 1 }
Cannot adopt OID in IPTIME-ROUTER-MIB: ipTimeRouter ::= { ipTime 1 }
Cannot adopt OID in IPTIME-ROUTER-MIB: ipTimeRouter ::= { ipTime 1 }
Cannot adopt OID in IPTIME-MIB: ipTimeRouter ::= { ipTime 1 }
Cannot adopt OID in IPTIME-MIB: ipTimeRouter ::= { ipTime 1 }
Cannot adopt OID in IPTIME-MIB: ipTimeRouter ::= { ipTime 1 }
Cannot adopt OID in IPTIME-ROUTER-MIB: essTable ::= { routerWireless 2 }
Cannot adopt OID in IPTIME-ROUTER-MIB: essNumber ::= { routerWireless 1 }
Cannot adopt OID in IPTIME-ROUTER-MIB: atIpAddress ::= { addressEntry 3 }
Cannot adopt OID in IPTIME-ROUTER-MIB: atPhysAddress ::= { addressEntry 2 }
Cannot adopt OID in IPTIME-ROUTER-MIB: atIfDescr ::= { addressEntry 1 }
Cannot adopt OID in IPTIME-ROUTER-MIB: routerTraps ::= { ipTimeRouter 9000 }
Cannot adopt OID in IPTIME-ROUTER-MIB: routerTraps ::= { ipTimeRouter 9000 }
Cannot adopt OID in IPTIME-ROUTER-MIB: routerSystem ::= { ipTimeRouter 5 }
Cannot adopt OID in IPTIME-ROUTER-MIB: routerSystem ::= { ipTimeRouter 5 }
Cannot adopt OID in IPTIME-ROUTER-MIB: routerWireless ::= { ipTimeRouter 4 }
Cannot adopt OID in IPTIME-ROUTER-MIB: routerWireless ::= { ipTimeRouter 4 }
Cannot adopt OID in IPTIME-ROUTER-MIB: routerAddressTbl ::= { ipTimeRouter 3 }
Cannot adopt OID in IPTIME-ROUTER-MIB: routerAddressTbl ::= { ipTimeRouter 3 }
Cannot adopt OID in IPTIME-ROUTER-MIB: routerInterface ::= { ipTimeRouter 2 }
Cannot adopt OID in IPTIME-ROUTER-MIB: routerInterface ::= { ipTimeRouter 2 }
Cannot adopt OID in IPTIME-ROUTER-MIB: routerInformation ::= { ipTimeRouter 1 }
Cannot adopt OID in IPTIME-ROUTER-MIB: routerInformation ::= { ipTimeRouter 1 }
Cannot adopt OID in IPTIME-ROUTER-MIB: ifaceStatus ::= { ifaceEntry 4 }
Cannot adopt OID in IPTIME-ROUTER-MIB: ifaceMode ::= { ifaceEntry 3 }
Cannot adopt OID in IPTIME-ROUTER-MIB: ifaceDescr ::= { ifaceEntry 2 }
Cannot adopt OID in IPTIME-ROUTER-MIB: ifaceIndex ::= { ifaceEntry 1 }
Cannot adopt OID in IPTIME-MIB: ipTime ::= { enterprises 12874 }
Cannot adopt OID in IPTIME-MIB: ipTime ::= { enterprises 12874 }
Cannot adopt OID in IPTIME-ROUTER-MIB: Reboot ::= { routerSystem 7 }
Cannot adopt OID in IPTIME-ROUTER-MIB: UpgradeStart ::= { routerSystem 6 }
Cannot adopt OID in IPTIME-ROUTER-MIB: RemoteAccessPort ::= { routerSystem 5 }
Cannot adopt OID in IPTIME-ROUTER-MIB: SecondayDNS ::= { routerSystem 4 }
Cannot adopt OID in IPTIME-ROUTER-MIB: PrimaryDNS ::= { routerSystem 3 }
Cannot adopt OID in IPTIME-ROUTER-MIB: WanMac ::= { routerSystem 2 }
Cannot adopt OID in IPTIME-ROUTER-MIB: LanMac ::= { routerSystem 1 }
Cannot adopt OID in IPTIME-ROUTER-MIB: Version ::= { routerInformation 3 }
Cannot adopt OID in IPTIME-ROUTER-MIB: Model ::= { routerInformation 2 }
Cannot adopt OID in IPTIME-ROUTER-MIB: Manufacturer ::= { routerInformation 1 }
Cannot adopt OID in IPTIME-ROUTER-MIB: addressTable ::= { routerAddressTbl 1 }
Cannot adopt OID in IPTIME-ROUTER-MIB: internetDiscon ::= { routerTraps 6 }
Cannot adopt OID in IPTIME-ROUTER-MIB: internetConn ::= { routerTraps 5 }
Cannot adopt OID in IPTIME-ROUTER-MIB: wanlinkDown ::= { routerTraps 4 }
Cannot adopt OID in IPTIME-ROUTER-MIB: wanlinkUp ::= { routerTraps 3 }
Cannot adopt OID in IPTIME-ROUTER-MIB: forceRebootOk ::= { routerTraps 2 }
Cannot adopt OID in IPTIME-ROUTER-MIB: rebootOk ::= { routerTraps 1 }
Cannot adopt OID in IPTIME-ROUTER-MIB: ifaceTable ::= { routerInterface 2 }
Cannot adopt OID in IPTIME-ROUTER-MIB: ifaceNumber ::= { routerInterface 1 }
Cannot adopt OID in IPTIME-ROUTER-MIB: essEntry ::= { essTable 1 }
Cannot adopt OID in IPTIME-ROUTER-MIB: addressEntry ::= { addressTable 1 }
Cannot adopt OID in IPTIME-ROUTER-MIB: essChannelInfo ::= { essEntry 10 }
Cannot adopt OID in IPTIME-ROUTER-MIB: ess8021xRadiusPort ::= { essEntry 9 }
Cannot adopt OID in IPTIME-ROUTER-MIB: ess8021xRadiusKey ::= { essEntry 8 }
Cannot adopt OID in IPTIME-ROUTER-MIB: ess8021xRadiusIPaddress ::= { essEntry 7 }
Cannot adopt OID in IPTIME-ROUTER-MIB: essSecurityKey ::= { essEntry 6 }
Cannot adopt OID in IPTIME-ROUTER-MIB: essSecuritySet ::= { essEntry 5 }
Cannot adopt OID in IPTIME-ROUTER-MIB: essMode ::= { essEntry 4 }
Cannot adopt OID in IPTIME-ROUTER-MIB: essSsidBroadcast ::= { essEntry 3 }
Cannot adopt OID in IPTIME-ROUTER-MIB: essSsid ::= { essEntry 2 }
Cannot adopt OID in IPTIME-ROUTER-MIB: essIndex ::= { essEntry 1 }
Cannot adopt OID in IPTIME-ROUTER-MIB: ifaceEntry ::= { ifaceTable 1 }
Cannot adopt OID in IPTIME-MIB: ipTimeRouter ::= { ipTime 1 }
Cannot adopt OID in IPTIME-MIB: ipTimeRouter ::= { ipTime 1 }
Cannot adopt OID in IPTIME-MIB: ipTimeRouter ::= { ipTime 1 }
Cannot adopt OID in IPTIME-ROUTER-MIB: ipTimeRouter ::= { ipTime 1 }
Cannot adopt OID in IPTIME-ROUTER-MIB: ipTimeRouter ::= { ipTime 1 }
Cannot adopt OID in IPTIME-ROUTER-MIB: ipTimeRouter ::= { ipTime 1 }
Cannot adopt OID in IPTIME-ROUTER-MIB: essNumber ::= { routerWireless 1 }
Cannot adopt OID in IPTIME-ROUTER-MIB: essTable ::= { routerWireless 2 }
Cannot adopt OID in IPTIME-ROUTER-MIB: atIfDescr ::= { addressEntry 1 }
Cannot adopt OID in IPTIME-ROUTER-MIB: atPhysAddress ::= { addressEntry 2 }
Cannot adopt OID in IPTIME-ROUTER-MIB: atIpAddress ::= { addressEntry 3 }
Cannot adopt OID in IPTIME-ROUTER-MIB: routerInformation ::= { ipTimeRouter 1 }
Cannot adopt OID in IPTIME-ROUTER-MIB: routerInformation ::= { ipTimeRouter 1 }
Cannot adopt OID in IPTIME-ROUTER-MIB: routerInterface ::= { ipTimeRouter 2 }
Cannot adopt OID in IPTIME-ROUTER-MIB: routerInterface ::= { ipTimeRouter 2 }
Cannot adopt OID in IPTIME-ROUTER-MIB: routerAddressTbl ::= { ipTimeRouter 3 }
Cannot adopt OID in IPTIME-ROUTER-MIB: routerAddressTbl ::= { ipTimeRouter 3 }
Cannot adopt OID in IPTIME-ROUTER-MIB: routerWireless ::= { ipTimeRouter 4 }
Cannot adopt OID in IPTIME-ROUTER-MIB: routerWireless ::= { ipTimeRouter 4 }
Cannot adopt OID in IPTIME-ROUTER-MIB: routerSystem ::= { ipTimeRouter 5 }
Cannot adopt OID in IPTIME-ROUTER-MIB: routerSystem ::= { ipTimeRouter 5 }
Cannot adopt OID in IPTIME-ROUTER-MIB: routerTraps ::= { ipTimeRouter 9000 }
Cannot adopt OID in IPTIME-ROUTER-MIB: routerTraps ::= { ipTimeRouter 9000 }
Cannot adopt OID in IPTIME-ROUTER-MIB: ifaceIndex ::= { ifaceEntry 1 }
Cannot adopt OID in IPTIME-ROUTER-MIB: ifaceDescr ::= { ifaceEntry 2 }
Cannot adopt OID in IPTIME-ROUTER-MIB: ifaceMode ::= { ifaceEntry 3 }
Cannot adopt OID in IPTIME-ROUTER-MIB: ifaceStatus ::= { ifaceEntry 4 }
Cannot adopt OID in IPTIME-MIB: ipTime ::= { enterprises 12874 }
Cannot adopt OID in IPTIME-MIB: ipTime ::= { enterprises 12874 }
Cannot adopt OID in IPTIME-ROUTER-MIB: LanMac ::= { routerSystem 1 }
Cannot adopt OID in IPTIME-ROUTER-MIB: WanMac ::= { routerSystem 2 }
Cannot adopt OID in IPTIME-ROUTER-MIB: PrimaryDNS ::= { routerSystem 3 }
Cannot adopt OID in IPTIME-ROUTER-MIB: SecondayDNS ::= { routerSystem 4 }
Cannot adopt OID in IPTIME-ROUTER-MIB: RemoteAccessPort ::= { routerSystem 5 }
Cannot adopt OID in IPTIME-ROUTER-MIB: UpgradeStart ::= { routerSystem 6 }
Cannot adopt OID in IPTIME-ROUTER-MIB: Reboot ::= { routerSystem 7 }
Cannot adopt OID in IPTIME-ROUTER-MIB: Manufacturer ::= { routerInformation 1 }
Cannot adopt OID in IPTIME-ROUTER-MIB: Model ::= { routerInformation 2 }
Cannot adopt OID in IPTIME-ROUTER-MIB: Version ::= { routerInformation 3 }
Cannot adopt OID in IPTIME-ROUTER-MIB: addressTable ::= { routerAddressTbl 1 }
Cannot adopt OID in IPTIME-ROUTER-MIB: rebootOk ::= { routerTraps 1 }
Cannot adopt OID in IPTIME-ROUTER-MIB: forceRebootOk ::= { routerTraps 2 }
Cannot adopt OID in IPTIME-ROUTER-MIB: wanlinkUp ::= { routerTraps 3 }
Cannot adopt OID in IPTIME-ROUTER-MIB: wanlinkDown ::= { routerTraps 4 }
Cannot adopt OID in IPTIME-ROUTER-MIB: internetConn ::= { routerTraps 5 }
Cannot adopt OID in IPTIME-ROUTER-MIB: internetDiscon ::= { routerTraps 6 }
Cannot adopt OID in IPTIME-ROUTER-MIB: ifaceNumber ::= { routerInterface 1 }
Cannot adopt OID in IPTIME-ROUTER-MIB: ifaceTable ::= { routerInterface 2 }
Cannot adopt OID in IPTIME-ROUTER-MIB: essEntry ::= { essTable 1 }
Cannot adopt OID in IPTIME-ROUTER-MIB: addressEntry ::= { addressTable 1 }
Cannot adopt OID in IPTIME-ROUTER-MIB: essIndex ::= { essEntry 1 }
Cannot adopt OID in IPTIME-ROUTER-MIB: essSsid ::= { essEntry 2 }
Cannot adopt OID in IPTIME-ROUTER-MIB: essSsidBroadcast ::= { essEntry 3 }
Cannot adopt OID in IPTIME-ROUTER-MIB: essMode ::= { essEntry 4 }
Cannot adopt OID in IPTIME-ROUTER-MIB: essSecuritySet ::= { essEntry 5 }
Cannot adopt OID in IPTIME-ROUTER-MIB: essSecurityKey ::= { essEntry 6 }
Cannot adopt OID in IPTIME-ROUTER-MIB: ess8021xRadiusIPaddress ::= { essEntry 7 }
Cannot adopt OID in IPTIME-ROUTER-MIB: ess8021xRadiusKey ::= { essEntry 8 }
Cannot adopt OID in IPTIME-ROUTER-MIB: ess8021xRadiusPort ::= { essEntry 9 }
Cannot adopt OID in IPTIME-ROUTER-MIB: essChannelInfo ::= { essEntry 10 }

 

전부 받고 -m ALL 옵션을 주면 좀 먼가 바뀌긴 한다.

[링크 : https://github.com/net-snmp/net-snmp/tree/master/mibs]

'프로그램 사용 > snmp' 카테고리의 다른 글

zabbix docker 설치  (1) 2025.07.23
libreNMS on docker  (0) 2025.07.22
snmpbulkwalk  (0) 2025.07.21
libreNMS  (0) 2025.07.21
snmp 클라이언트 - snmpwalk, snmpget  (0) 2024.05.17
Posted by 구차니
프로그램 사용/snmp2025. 7. 21. 11:17

snmpwalk 보다 snmpbulkwalk가 빠르게 작동하긴 한다.

기능이나 옵션은 거의 동일한 것 같다.

 

$ snmpwalk -v 2c  -c test 192.168.10.1 $ time snmpbulkwalk -v 2c -c test192.168.10.1
real 0m5.757s
user 0m0.203s
sys 0m0.249s
real 0m1.691s
user 0m0.035s
sys 0m0.026s

[링크 : https://mabb.tistory.com/590]

[링크 : https://manpages.ubuntu.com/manpages/lunar/man1/snmpbulkwalk.1.html]

 

+

MIB 파일 관련

[링크 : https://atin.tistory.com/220]

[링크 : https://haewon83.tistory.com/m/76]

 

export MIBS=ALL

Put STRANGE-NEW-MIB.txt in the directory where all your other MIBs are stored (possibly /usr/share/snmp/mibs , but it may vary with distro, mine is Fedora 14), then do

snmpwalk -v 1 -c public -m +STRANGE-NEW-MIB 1.2.3.4

[링크 : https://serverfault.com/questions/220576/how-to-use-a-mib-file]

 

snmp agent, snmptranslate

[링크 : https://whitewing4139.tistory.com/168]

'프로그램 사용 > snmp' 카테고리의 다른 글

libreNMS on docker  (0) 2025.07.22
iptime snmp mib  (0) 2025.07.21
libreNMS  (0) 2025.07.21
snmp 클라이언트 - snmpwalk, snmpget  (0) 2024.05.17
WinXP에서 SNMP 설치하기  (0) 2011.11.21
Posted by 구차니
프로그램 사용/snmp2025. 7. 21. 10:45

snmp 모니터링 해보려고 하는데 GUI 무료 툴을 찾는 중 하나 발견

[링크 : https://www.librenms.org/]

 

어우.. 패키지 요구하는게 장난 아니네

apt install acl curl fping git graphviz imagemagick mariadb-client mariadb-server mtr-tiny nginx-full nmap php-cli php-curl php-fpm php-gd php-gmp php-json php-mbstring php-mysql php-snmp php-xml php-zip rrdtool snmp snmpd unzip python3-command-runner python3-pymysql python3-dotenv python3-redis python3-setuptools python3-psutil python3-systemd python3-pip whois traceroute

[링크 : https://docs.librenms.org/Installation/Install-LibreNMS/]

[링크 : https://kimsoy-security.tistory.com/87]

'프로그램 사용 > snmp' 카테고리의 다른 글

iptime snmp mib  (0) 2025.07.21
snmpbulkwalk  (0) 2025.07.21
snmp 클라이언트 - snmpwalk, snmpget  (0) 2024.05.17
WinXP에서 SNMP 설치하기  (0) 2011.11.21
snmp - ubuntu  (0) 2011.11.21
Posted by 구차니
프로그램 사용/snmp2024. 5. 17. 17:57

snmp를 켜려면

community1 설정해주고 실행을 하면되는데

 

중단이면 당연히 응답을 해주는 애가 없으니 응답이 없는데

$ snmpwalk -v 2c -c test 192.168.10.1
Timeout: No Response from 192.168.10.1

 

snmp를 켜놓으면 한참 걸려서 먼가 나오긴 한다.

그런데 CPU 관련 문구는 없어서 cpu 사용량을 확인할 방법은 없는건가...

$ snmpwalk -v 2c -c test 192.168.10.1
iso.3.6.1.2.1.1.1.0 = STRING: "Linux iptime 3.10.108 #82 SMP Thu May 4 15:14:28 KST 2023 mips"
iso.3.6.1.2.1.1.2.0 = OID: iso.3.6.1.4.1.12874
iso.3.6.1.2.1.1.3.0 = Timeticks: (779) 0:00:07.79
iso.3.6.1.2.1.1.4.0 = STRING: "support@iptme.com"
iso.3.6.1.2.1.1.5.0 = STRING: "iptime"
iso.3.6.1.2.1.1.6.0 = STRING: "South Korea"
iso.3.6.1.2.1.1.8.0 = Timeticks: (1) 0:00:00.01
iso.3.6.1.2.1.1.9.1.2.1 = OID: iso.3.6.1.6.3.10.3.1.1
iso.3.6.1.2.1.1.9.1.2.2 = OID: iso.3.6.1.6.3.11.3.1.1
iso.3.6.1.2.1.1.9.1.2.3 = OID: iso.3.6.1.6.3.15.2.1.1
iso.3.6.1.2.1.1.9.1.2.4 = OID: iso.3.6.1.6.3.1
iso.3.6.1.2.1.1.9.1.2.5 = OID: iso.3.6.1.6.3.16.2.2.1
iso.3.6.1.2.1.1.9.1.2.6 = OID: iso.3.6.1.2.1.49
iso.3.6.1.2.1.1.9.1.2.7 = OID: iso.3.6.1.2.1.4
iso.3.6.1.2.1.1.9.1.2.8 = OID: iso.3.6.1.2.1.50
iso.3.6.1.2.1.1.9.1.2.9 = OID: iso.3.6.1.6.3.13.3.1.3
iso.3.6.1.2.1.1.9.1.2.10 = OID: iso.3.6.1.2.1.92
iso.3.6.1.2.1.1.9.1.3.1 = STRING: "The SNMP Management Architecture MIB."
iso.3.6.1.2.1.1.9.1.3.2 = STRING: "The MIB for Message Processing and Dispatching."
iso.3.6.1.2.1.1.9.1.3.3 = STRING: "The management information definitions for the SNMP User-based Security Model."
iso.3.6.1.2.1.1.9.1.3.4 = STRING: "The MIB module for SNMPv2 entities"
iso.3.6.1.2.1.1.9.1.3.5 = STRING: "View-based Access Control Model for SNMP."
iso.3.6.1.2.1.1.9.1.3.6 = STRING: "The MIB module for managing TCP implementations"
iso.3.6.1.2.1.1.9.1.3.7 = STRING: "The MIB module for managing IP and ICMP implementations"
iso.3.6.1.2.1.1.9.1.3.8 = STRING: "The MIB module for managing UDP implementations"
iso.3.6.1.2.1.1.9.1.3.9 = STRING: "The MIB modules for managing SNMP Notification, plus filtering."
iso.3.6.1.2.1.1.9.1.3.10 = STRING: "The MIB module for logging SNMP Notifications."
iso.3.6.1.2.1.1.9.1.4.1 = Timeticks: (0) 0:00:00.00
iso.3.6.1.2.1.1.9.1.4.2 = Timeticks: (0) 0:00:00.00
iso.3.6.1.2.1.1.9.1.4.3 = Timeticks: (0) 0:00:00.00
iso.3.6.1.2.1.1.9.1.4.4 = Timeticks: (0) 0:00:00.00
iso.3.6.1.2.1.1.9.1.4.5 = Timeticks: (0) 0:00:00.00
iso.3.6.1.2.1.1.9.1.4.6 = Timeticks: (0) 0:00:00.00
iso.3.6.1.2.1.1.9.1.4.7 = Timeticks: (0) 0:00:00.00
iso.3.6.1.2.1.1.9.1.4.8 = Timeticks: (0) 0:00:00.00
iso.3.6.1.2.1.1.9.1.4.9 = Timeticks: (1) 0:00:00.01
iso.3.6.1.2.1.1.9.1.4.10 = Timeticks: (1) 0:00:00.01
iso.3.6.1.2.1.2.1.0 = INTEGER: 5

iso.3.6.1.2.1.25.1.4.0 = STRING: "console=ttyS1,57600n8 root=/dev/mtdblock5
"

 

snmpget을 써보려는데 음.. AGENT와 OID가 필수라..

$ snmpget -v2c -c test 192.168.10.1
Missing object name
USAGE: snmpget [OPTIONS] AGENT OID [OID]...

 

대충 위에서 나온걸로 해보는데 OID가 아니랜다.

$ snmpget -v2c -c test 192.168.10.1 iso.3.6.1.4.1.12874
iso.3.6.1.4.1.12874 = No Such Object available on this agent at this OID

 

딱 맞는걸 넣어야 나온다. 그래서 walk가 짱인가?

$ snmpget -v2c -c test 192.168.10.1 iso.3.6.1.2.1.2.1.0
iso.3.6.1.2.1.2.1.0 = INTEGER: 5

 

2011.11.21 - [Linux/Ubuntu] - snmp - ubuntu

[링크 : https://engineer-mole.tistory.com/138]

'프로그램 사용 > snmp' 카테고리의 다른 글

iptime snmp mib  (0) 2025.07.21
snmpbulkwalk  (0) 2025.07.21
libreNMS  (0) 2025.07.21
WinXP에서 SNMP 설치하기  (0) 2011.11.21
snmp - ubuntu  (0) 2011.11.21
Posted by 구차니
프로그램 사용/snmp2011. 11. 21. 22:54
제어판 - 프로그램 추가/제거 - 구성 요소 추가/제거 -관리 및 모니터링 도구
에서 SNMP를 추가해주면 되는데.. 안된다 OTL
SP3 설치파일들 삭제하면서 문제가 생긴건가 -_-




[링크 : http://www.microsoft.com/resources/documentation/windows/xp/all/proddocs/en-us/snmp_install.mspx]

'프로그램 사용 > snmp' 카테고리의 다른 글

iptime snmp mib  (0) 2025.07.21
snmpbulkwalk  (0) 2025.07.21
libreNMS  (0) 2025.07.21
snmp 클라이언트 - snmpwalk, snmpget  (0) 2024.05.17
snmp - ubuntu  (0) 2011.11.21
Posted by 구차니