아직 쓰는 법이 익숙하지 않아서인지 아니면 지원하지 않는 기능인지 몰라서 헤매는 중
처음 설치하고 장치를 추가하면 조금의 시간이 지나면 그래프들이 그려진다.
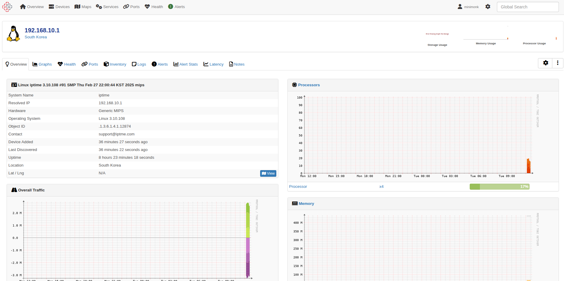
회사에 있는 두개 장비 iptime과 복합기를 추가하고

공유기는 아래와 같이 좀 심심한 정보들

복합기는 토너 관련 정보들이 추가되서 신기하다

'프로그램 사용 > snmp' 카테고리의 다른 글
| win 10 snmp 서비스 (0) | 2025.07.24 | 
|---|---|
| zabbix docker 설치 (1) | 2025.07.23 | 
| iptime snmp mib (0) | 2025.07.21 | 
| snmpbulkwalk (0) | 2025.07.21 | 
| libreNMS (0) | 2025.07.21 | 
